l 客户简介:
上海数智世界工业科技集团有限公司总部位于上海市浦东新区,专注于棉纺产业智能制造及产业运营综合服务,致力于用数智科技推动传统产业实现新时代高质量发展。 目前,公司聚焦纺织行业,拥有产业智能制造及产业运营服务两大业务板块,业务范围涵盖智能制造、科技研发、供应链运营、经销贸易、金融服务等领域。公司年收入超200亿元,现有员工逾9000人。
l 客户需求:
随着公司的发展、业务量的快速增加,人员管理都是线下纸质管理,无法高效和精细化管理。
公司人员超六千人,分子公司涉及上海,四川,新疆等多地,如何做好人力资源管理的信息化,确保人事业务高效有序的运转,亟需引入一套成熟的人事管理系统,以协助人事部门做好相应的工作。
l 项目亮点:
1.招聘过程轻松:身份证扫描录入、二维码信息采集减少候选人信息误差,提升信息采集效率;黑名单提醒、岗位信息自动弹出等功能不仅加快人员筛选速度,也减少HR的事务性工作。
2.岗职位体系细分:职务岗位体系细化,公司职能结构一目了然,为领导提供多维度人才结构分析,助力企业高层的战略决策。
3.员工信息管理标准化:所有员工信息一页纸展示,员工信息360度可查,人事档案线上化,实时获取员工最新状态信息,实现一次录入,多次复用。
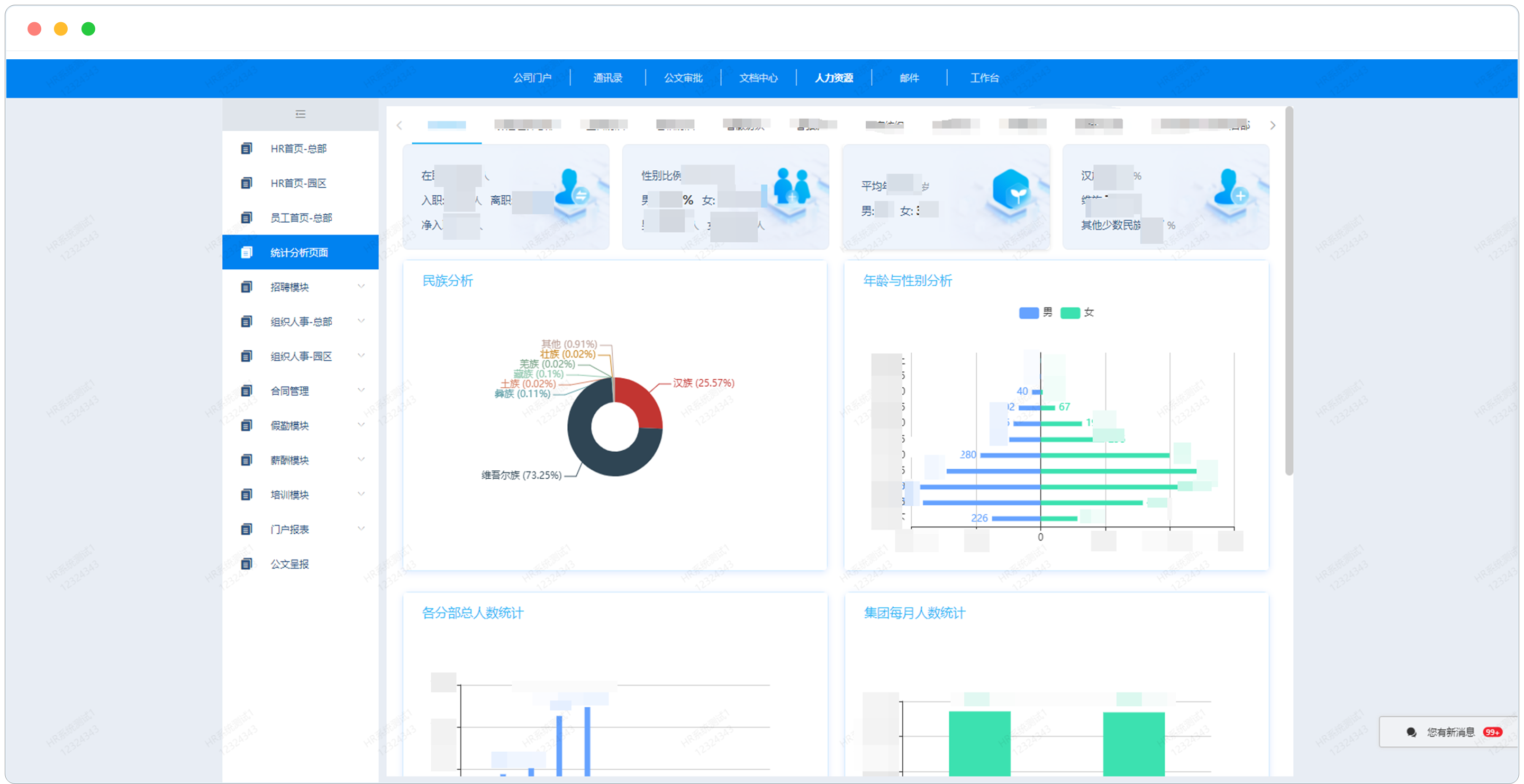
4.门户报表结合:多维度人员结构报表分析,可以检查员工基本信息是否完整、准确;同时作为人力资源统计分析的基数数据表,形成公司统计分析门户,为公司高层直观展示人力资源现状。
l 应用展示:

项目内容仅为部分展示,如需了解更多案例,请联系泛微!
